Build and refine your custom integration with our user-friendly Risk Cloud API Postman Workspace, which you can import to your Postman setup in the button below.
Once the Risk Cloud API Postman Collection and Environment have been forked to your Postman Workspace, you’re ready to begin integrating with the following next steps.
- Obtain either your API Bearer Token or Client Key & Secret Key by following the instructions in the Risk Cloud API: Authentication Article
- In the Risk Cloud API Environment, set the following variable-value pairs:
bearerToken– your API Bearer Token obtained abovebaseUrl– your Risk Cloud environment (https://environment.logicgate.com, with environment swapped for your subdomain)
- If authenticating via a client and secret, additionally set the following variable-value pairs:
basicAuthUsername– your client keybasicAuthPassword– your secret key
- You’re setup to begin sending requests to your Risk Cloud environment from Postman!
Step-by-Step Example
After forking the Postman Collection using the button above, you’ll want to set up the Environment to make API calls.
- Click on the Run in Postman button above.
- Click on Fork Collection in the pop up.
- Fill out the next screen, mainly editing the name of the Fork to something unique to you.
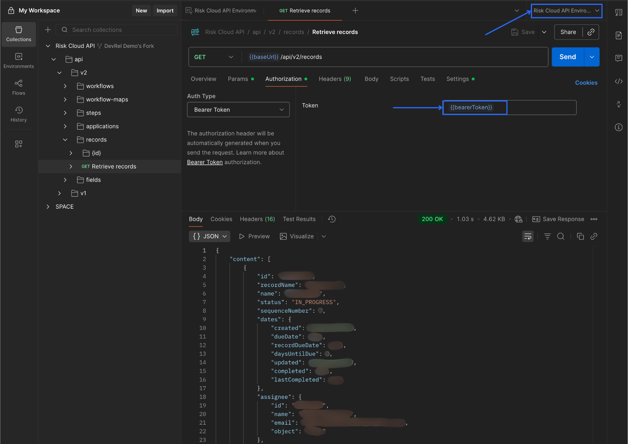
- In Postman, navigate to the Environments tab and select the new Environment that was made (it will look something like Risk Cloud API Environment Name of fork).
- Paste the Bearer Token into the
bearerTokenvariable - Insert your company’s Risk Cloud URL into the
baseUrlvariable. 
- Paste the Bearer Token into the
- Navigate to the Collections tab and find an API endpoint you want to access. For this example, we will use the
GET /api/v2/recordsendpoint.- Under the Authorization tab, choose Bearer Token. In the Token text box enter
{{bearerToken}}. This will use the variable from Step 4. - In the top right corner of Postman, ensure the proper Environment from Step 4 is selected.
- From there, you should be able to hit Send to get back results.

- Under the Authorization tab, choose Bearer Token. In the Token text box enter
- After hitting Send, you should get results. If you don’t there is likely something wrong with your Token or your user’s permissions. Revisit the Authentication page to confirm you generated your token properly or visit our Troubleshooting page for more details.

